Announcing Diagrid Conductor Free - For Developers
Today at KubeCon Europe we’re announcing the availability of Diagrid Conductor Free - the easiest way for Dapr developers to visualize, troubleshoot, and optimize their Dapr applications running on Kubernetes. As the name implies, it’s free to use, and developers can sign up and start using the service today.
Mark Fussell
CEO & Co-Founder
Yaron Schneider
CTO & Co-Founder
Today at KubeCon Europe we’re announcing the availability of Diagrid Conductor Free - the easiest way for Dapr developers to visualize, troubleshoot, and optimize their Dapr applications running on Kubernetes.
As the name implies, it’s free to use, and developers can sign up and start using the service today. Still not convinced? Check out this short demo video or read on for more details!
Get Started With Conductor Free
Dapr Has Even More Developer Productivity To Give
Dapr offers powerful APIs for building reliable distributed applications, connecting them to a range of backing infrastructure services and has been shown to reduce development time by over 30% for a majority of organizations. When it comes to developer tools, Dapr has a CLI and local development experience, however it lacks tools for visualizing the interactions between application microservices and resources such as components, configuration and resiliency policies. To add further complexity, developing applications with Dapr also means diving into YAML configurations and Kubernetes annotations. This requires a solid Dapr knowledge and understanding of best practices, which can take time even for experienced developers. And it doesn’t end there; the challenge intensifies when developers troubleshoot application issues on Kubernetes. Dapr captures a wealth of metrics and logs to help, yet pinpointing the root cause of issues often involves switching between multiple CLIs, navigating YAML files, and container logs.
Diagrid Conductor: Run Dapr In Production, With Confidence
Two years ago we launched Diagrid Conductor Enterprise to address these developer challenges and many more operational issues in the operational space. Since then, Conductor has been adopted by a wide range of organizations who now run Dapr in production and save money thanks to Conductor. These include SharperImage.com, IBM, Alegues, BD, Schreder Hyperion, and Zeiss.
Conductor Free: Conductor For Dapr Developers
The benefits of deploying Conductor Enterprise for managing Dapr applications mean that customers easily justify their investment by increasing resilience, security, and optimizing costs. But we soon realized that Conductor’s features also help streamline individual developers building Dapr applications and bring Dapr development to the widest audience..
This is why we are excited to announce Conductor Free.
Conductor Free is a SaaS Service - just like Conductor Enterprise - designed for individual Dapr developers on Kubernetes. With a subset of features useful for developers, Conductor Free provides visual insights into your Dapr applications, the status of infrastructure components, a best practice advisor, comprehensive graphs of Dapr metrics and other troubleshooting features.
If you’re curious to discover what resources you have deployed on your cluster, how your applications are communicating and just get that “aha” insight to the Dapr runtime, you can get that by signing up for Conductor Free.
Let’s dive into some of its capabilities using the Conductor portal, however all these capabilities are also available via a CLI to integrate with your devops pipelines.
Upgrade Dapr, Discover Dapr Resources
Using Conductor you can take a local Kind, MiniKube or any Kubernetes cluster, install a supported version of the Dapr control plane and then quickly upgrade or downgrade versions. The version change can also coordinate with an upgrade/downgrade across all the Dapr sidecars in your cluster so you are not left with a split deployment, with the control plane version out of sync with your apps.
Upgrade or Downgrade Dapr
First, start out by connecting your cluster with a simple, generated install script:

Once connected, see the health of the Dapr control plane and its resource usage:

Then simply choose the version of Dapr you want to upgrade to for both the control plane and all your applications. Wait a few seconds and you're done.

Discover Resources, View Statuses
Dapr applications typically have many resources including components, subscriptions, resiliency policies and application configuration deployed into your cluster. Conductor Free enables you to discover these resources, view their YAML definitions and check for adherence to best practices, checking for items such as security settings and misconfigurations.
With the application viewer you can see an application’s pod status and whether there are any issues affecting its health such as errors from their sidecar.

When errors occur, Conductor highlights a change in the application’s health

Conductor shows whether Dapr components have been initialized correctly with dependent infrastructure and if this infrastructure has any availability issues.

Conductor also shows both programmatic and declarative pub/sub subscriptions for an application as well as active resiliency policies.

Application Visualization & Metrics
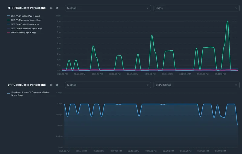
Dapr emits a wealth of informative metrics which need to be captured in an observability or monitoring tool for interpretation. Conductor Free performs this function, capturing all Dapr application metrics from the previous 12 hours. Conductor then builds a dynamic application visualization graph of the messages and calls between your services including how these are connected to the underlying infrastructure. Now you can really see, live, what is happening between your application and, if you do any local testing with simulated load, you can see the Requests Per Second (RPS) rate and call failures metrics.

Diving further into the visualizer graph, you’ll see the methods on your application that are being reported against and any significant metric spikes or trends in the recent timeline.

Dapr actors are used extensively in many development projects, since they model the ideal combination of long running, durable state with methods. However, figuring out what is happening with actors in your cluster has generally been very opaque. Conductor Free is the only tool that provides Dapr actor information including types deployed, number of instances, how often they were invoked, where they are running and timer firing intervals, all great information to troubleshoot & debug what is happening within an Actor-based solution.

Development Best Practices & Alerting.
With so many configuration options, knowing whether you’re optimizing for best practices can be almost impossible without an in-house expert, and finding the buried best practice advice in the documentation can be time consuming. Conductor Free examines your Dapr application deployments and provides best practice advice for security, reliability and observability settings; for example if components should be scoped to specific applications for tighter security boundaries.

Alerting
Conductor Free issues alerts on errors that occur, for example if an application pod or Dapr sidecar fails, and informs you of issues of running applications by raising alerts from error messages discovered in the Dapr runtime. To see how to detect component failures in action watch this short video

Today, Dapr is used by tens of thousands of developers in organizations of every type, solving their needs for robust, distributed applications across their business. Diagrid’s mission is to bring the Dapr development experience to the broadest audience, and see Conductor Free as a next tool to grow the Dapr community and ecosystem. At Diagrid we are passionate about giving every developer the tools to make Dapr development and diagnostics discoverable, and have an extensive roadmap of future features planned including log streaming, Dapr workflow visualization and component manifest creation and validation.
We’re constantly amazed hearing stories of the incredible solutions you’re building with Dapr. We hope that Conductor Free helps with your development journey and love nothing more than hearing from you. Drop us your thoughts and feedback, sign up for Conductor Free today and give it a try!
What's more. if you need a Dapr app to take Conductor Free for a spin, we've built a simple Pizza store app that shows off Conductor's features. You can download it here: https://github.com/diagrid-labs/conductor-pizza-store


